📢 Exciting Updates from PinHu
📢 Exciting Updates from PinHub App
✅ Total LOCA earned by our users: 2,318.08
✅ Number of registered users: 654 (559 verified users)
✅ Total number of owned NFT Sneakers: 129
✅ Total runs completed: 1,556
📢 Exciting Updates from PinHub App
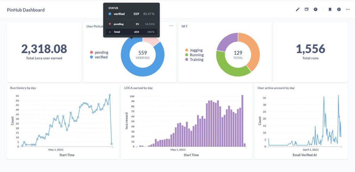
✅ Total LOCA earned by our users: 2,318.08
✅ Number of registered users: 654 (559 verified users)
✅ Total number of owned NFT Sneakers: 129
✅ Total runs completed: 1,556