One Love IPFS Node Update For Sunday
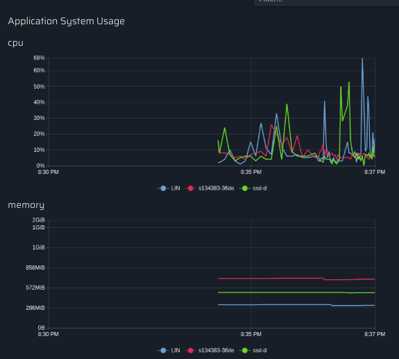
Node One and Two Average CPU + Memory

Node One Specifications:
AMD Phenom II X4 965
16GB RAM (Total)
2000GB HDD Space
120GB SSD
2120GB (Total)
1GBPS Port
Node One Usage:
Drive Storage: 192 GB Used
Node Two Specifications:
2 CPU Core
2GB Cloud Ram
50GB SSD Space (Total)
1GBPS Port
Node Two Usage:
Drive Storage: 46 GB Used
Node Three Specifications
1 CPU Core
1GB Cloud Ram
25GB SSD Space (Total)
1GBPS Port
Node One Usage:
Drive Storage: 10 GB Used
You can check One Love IPFS's introduction post here.