🪙 Multi-Mining Setup with Raspberry Pi + Bitaxe + NM Miners
Backing the PeakeCoin Ecosystem Through Decentralized Compute Power
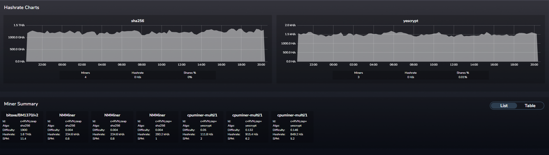
I’ve been experimenting with a multi-device mining cluster to strengthen the PeakeCoin ecosystem — using off-grid, low-power hardware that anyone can replicate.
Current setup:
2× Raspberry Pi 5 (primary + secondary controllers)
1× Raspberry Pi 3 (legacy node)
3× NerdMiner USBs (~300 kH/s each)
1× Bitaxe Gamma (SHA-256 powerhouse)

All are pointed to ZPool, a multipool that automatically mines the most profitable algorithm and pays in Ravencoin (RVN).
That means multiple algos, one payout address, and no wasted cycles — exactly how PeakeCoin plans to scale compute-based tokenization.
⚙️ Anyone Can Join
You don’t need a datacenter — a single Pi or USB miner works.
Here’s the minimal setup for CPU mining:
sudo apt update && sudo apt install git build-essential cmake automake libcurl4-openssl-dev -y
git clone https://github.com/tpruvot/cpuminer-multi
cd cpuminer-multi && ./build.sh
./cpuminer -a yescrypt -o stratum+tcp://yescrypt.na.mine.zpool.ca:6233 \
-u RXDu2nWPSmy5sJodZNu5NxATsn5yiCWD94 -p c=RVN,zap=BSTY/XMY
If you’ve got ASICs or Bitaxe units, just point them at the same pool — ZPool will auto-balance different algos.
🔗 Why It Matters for PeakeCoin
The PeakeCoin ecosystem is powered by community computation.
Mining Ravencoin and other PoW assets funnels energy into:
PeakeDEX liquidity
PEK-backed staking pools
On-chain energy research
Hardware node expansion
Every watt and hash adds resilience to our grassroots digital economy.

🤝 Mine Together → Split Rewards
Want to collaborate? Join the pool below — we’ll share hashrate and split RVN payouts.
Pool: stratum+tcp://yescrypt.na.mine.zpool.ca:6233
Coin: Ravencoin (RVN)
Wallet: RXDu2nWPSmy5sJodZNu5NxATsn5yiCWD94
Password: c=RVN,zap=BSTY/XMY
Reach me on Hive @paulmoon410 or the PeakeCoin Discord to link nodes.
We’re not chasing profit — we’re building infrastructure.
Each Pi, Bitaxe, and USB stick forms part of a decentralized compute grid lighting the way for PeakeCoin.
Upvoted! Thank you for supporting witness @jswit.